众所周知或者经常关注川石的小伙伴都知道,我们的课程每年都会迭代升级。经过教研组数月的调研、讨论、研发;8月19日高级性能测试专项实战(V9.0)课程正式升级发布啦。
// 课程升级的动因:
1)满足企业用人需求: 结合市场和企业需求变化实时定制课程体系,使学员能够模拟企业项目进行实战,即学即用!
2)助力学员升职加薪: 性能测试工程师发展前景好,普遍薪资都比较高!
招聘网站数据显示,目前从业人员月薪在20K-30K占比居多。从2014-2021年间性能测试工程师薪资呈持续上升趋势,2022年疫情影响,平均薪资虽有降幅,但整体变动较小。
全国平均薪资及历年工资变化
那么伙伴们都想要拿到月薪20K-30K的offer,基本哪些岗位技能?下面小编在招聘网找了一些招聘需求给大家参考:
图来源:招聘网站
以上也可以看出企业对高级测试工程师岗位普遍的技能需求有:
1.精通性能压测、性能瓶颈分析和定位、性能工具的调优等;
2.中间件Apache\MySQL\Nginx\Redis\Tomcat等;
3.掌握主流性能测试工具 JMeter、LoadRunner等;
4.Docker容器技术等;
而这些技术,在我们V9.0版本的课程中均有覆盖,不仅如此我们还增加了当下企业慢慢在引入的Prometheus+Grafana性能监控平台,课程涵盖更全面!
至于新版课程到底做了哪些升级,配合着课程升级我们在具体的教学过程中又是如何改进的,接下来将从课程升级重点、课程特色、课程详情等多方面进行解析!
升级重点
▲ 优化了prometheus+grafana可视化监控服务器,真正做到性能监控平台化
1.详细介绍如何配置prometheus如保收集数据;
2.详细介绍如何使用grafana将prometheus收集到的数据可视化;
3.配置prometheus+grafana+apache/tomcat/nginx/mysql/redis/系统资源等;
(prometheus+grafana监控平台实战大纲)
(prometheus+grafana监控平台)
(Linux系统资源性能监控实战场景)
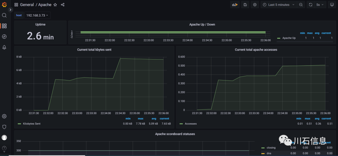
(Apache服务器性能监控实战场景)
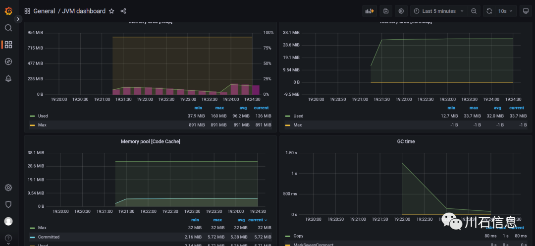
(Tomcat-JVM服务器性能监控实战场景)
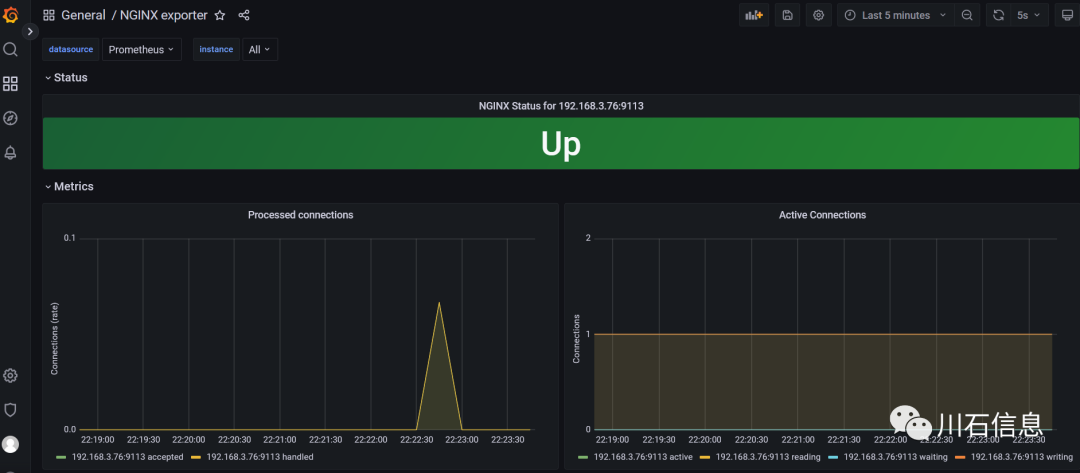
(Nginx服务器性能监控实战场景)
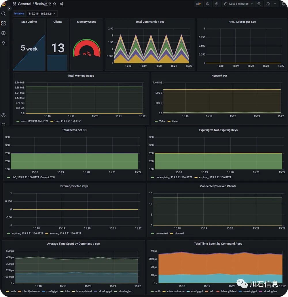
(Redis服务器性能监控实战场景)
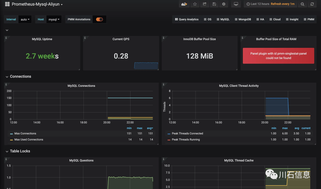
(MySQL服务器性能监控实战场景)
▲ 优化了docker容器技术内容
1.详细介绍如何构建docker容器
2.如何管理镜像
3.如何使用dockerfile文件来构建镜像文件

(Docker容器实战大纲)

(Docker容器实战场景)
▲ 优化了redis监控与调优内容
1.优化了如何持久化及持久化工作原理
2.优化了如何配置主从复制、主从复制工作原理、哨兵工作原理
3.优化了如何查看内存模型,内存消耗原理
4.优化了如何监控redis

(redis性能监控调优实战大纲)

(Redis性能监控调优实战场景)
课程特色
32天,每天7小时 全网最长线下实战时间,从项目部署到精通性能压测、性能测试报告、性能问题分析和定位、性能监控调优,全方位实战,课程深度深,广度更广;
独有的课程体系 课程不再按照传统的知识点驱动方式授课,而且基于项目驱动贯穿整体授课过程,让学生在学习的过程中加深对技术要点的理解,更加达到学以致用的效果;
金牌导师倾力相助 多年的软件测试开发以及测试管理经验所沉淀的思路,保证学员不停的训练与练习,少走弯路,学习效果up up up;
真实企业级实战 为你后续的履历再添亮点,企业内实战项目一一拆解,完善的性能测试场景设计及监控使用,攻破性能测试疑难杂症,解决零实战经验难题;
深入企业内容需求 测试发展变化比较快,深入到企业内部了解技术的变革和技术的需求,严格把控知识要点,紧贴企业对招聘者的技术需求进行授课;

课程详情
